选购板框式压滤机你必须要知道的要点,别处找不到,来这儿瞧瞧!
1、什么是板框压滤机?
板框压滤机是一种间歇性固液分离设备,由机架组成.过滤和传动系统等。由滤板组成。.滤框排列形成滤室。在给料泵的压力作用下,将液体输送到每个滤室,通过滤介质将固体和液体分离。广泛应用于化工.染料.石油.陶瓷.制药.制糖.食品.淀粉.油漆.冶金及各行业污水处理等。分离效果好。.适用范围广.操作简单.投资省等优点,特别是粘细材料的分离,具有无与伦比的优势。

2、如何运行板框压滤机?
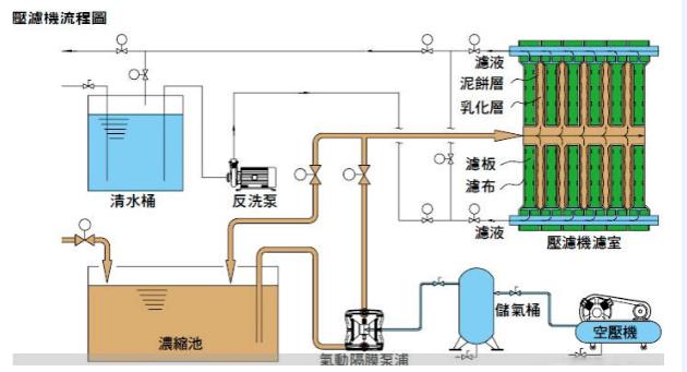
首先,将滤布放入压缩的两个带凹凸槽和透水孔的板框中,用污泥泵将污泥泵入两个滤布之间,通过压力排出污泥中的水分。污泥通过滤介质(滤布),固体停留在滤布上,逐渐积聚在滤布上形成滤泥饼,液体部分渗透到滤布中,成为无固体的清液。保压一段时间后,打开板框,取出滤布,卸下泥饼,完成整个污泥脱水过程。

3、选择板框压滤机需要考虑哪些方面?
1.滤饼固含量:滤饼固含量的提高不仅有利于减少污泥堆积面积,而且大大节约了运输成本。因此,滤饼固含量是选择污泥脱水方法的重要指标之一。
2.板框材料:板框材料为铸铁.增强聚丙烯.玻璃纤维耐高温聚丙烯.不锈钢等供选择。
3.滤板的移动方式:为了降低操作人员的劳动强度,需要液压气动装置自动或半自动完成。
4.滤布及滤板材料:滤板及滤布要求耐酸.耐腐蚀;滤布要有一定的抗拉强度,以免频繁更换。
5.滤布振荡装置:为使滤饼容易脱落,应选择合适的滤布振荡装置。

4、压滤机安全操作要点

01.压滤机正常工作时,操作人员不得将脚.手.头部伸入压滤机滤板间或从打开的滤板缝隙中观察下面的带式输送机或中间槽。禁止将工具放在钩架和滤板把手上。
02.机架.机顶.梁上有人时,不允许按下开关。
03.压滤机液压部分必须安装电接点压力表。
04.禁止穿高跟鞋.赤脚作业,卸料过程中严禁头部.手伸进滤板间。
05.禁止带手套操作按钮,卸料只能用木铲(竹片)。
06.检查操作按钮是否灵活可靠,卸料器是否同步。
07.工作前注意检查滤板间是否有杂物,滤布是否有皱纹,发现后要及时清理。
08.在压滤过程中,要观察流出的滤液,发现损坏时,写下编号,及时修理或更换滤布。
注意检查滤板是否有变形.断裂等现象,发现后及时更换,更换滤板时应先卸下滤液水嘴。
10.按规定冲洗滤布,提高滤布的透水性,提高压滤效率。
11.停车前,先停止给料,将压滤机内的物料全部卸下,方可停车,严禁带料停车。
12.板框松开后,必须用塑料铲清理残渣,然后清理另一块板。严禁不清理残渣。
13.卸下板渣后,清洗板框和滤布时,应保证通道畅通,不得将残渣粘贴在密封面或进料通道上。
14.安装板时,板框在主梁上移动时,不得碰撞、摔倒、施力均匀,防止手柄损坏和密封面损坏。
15.及时更换损坏的滤布,安装滤布时必须平整,不得折叠,以防板框压紧时损坏.漏料。
16.拆下的板框存放时应堆放平整,防止揉曲变形。
17.滤板密封面必须清洁无皱纹,滤板应垂直整齐,不得前后,否则不得启动压缩动作。
18.在卸渣过程中,严禁将头部和肢体伸入滤板间。
19.漏浑水和损坏的滤布应及时更换和清洗,晾干,堆放整齐,待统一处理。
20.保持滤布无夹带、无褶皱,保持滤板表面光滑,轻轻放置滤板把手,确保滤板排放整齐,不偏离压缩中心线。
二.与其他压滤机成本相比

01.投资成本:
需要处理的原水为2万m生产8~10天t/d干污泥量的污水处理厂浓缩成含固率3%左右的泥水混合物(不同行业不同处理工艺水中的悬浮液会有差异),即300m泥水混合物约3天;LW355型离心机能满足生产需要,LW4~155型离心机设计处理量m3/h,出厂价约10万/台。一台一米带式压滤机至少10万台,其处理能力为4~12m3/h左右。一台120㎡自动拉板式板框压滤机价格近10万,处理量为3~10m3/h左右。
02.运营成本:
a.絮凝剂消耗量
在离心机中,由于离心力场大,小污泥也可以与水分离,因此絮凝剂的用量较少。混合污泥脱水时的用量一般为:1.2kg/tds污泥回收率在95%以上,脱水后泥饼含水率在65%~80%;为了提高处理能力,滤带不能织得太密。为了防止小污泥漏网,需要加入更多的絮凝剂,使污泥形成较大的絮凝剂。一般来说,混合污泥脱水时的量大于3kg/tds,污泥回收率约90%,脱水后泥饼含水率约80%。
卧式螺旋离心脱水机的用药量远低于带式压滤机,分子量低,价格便宜。带式压滤机用药分子量高,价格昂贵。一台一米带式压滤机每天工作8小时,用药量一般为4-5公斤;355型卧式螺旋离心脱水机每天工作8小时,用药量为2-3公斤。这取决于污泥。离心机甚至可以在不加药的情况下对许多材料取得更好的处理效果。例如:造纸.毛纺.乙炔气渣.人蓄粪类.矿山尾砂等粗颗粒易沉淀的材料不需要絮凝剂,但带式压滤机不能;这大大降低了加药和处理的成本。
b.用电.水消耗量
离心机的功耗比带式机高三到四千瓦,每天工作8小时超过30元。离心机在整个脱水过程中不需要水冲洗。只要在停机时用少量的水冲洗内腔。带式压滤机不同,一米带式压滤机每天需要60或70立方米的水进行带式反冲洗。这些反冲洗水回流沉淀池,每立方米水2.5元的处理成本每天至少增加150元。如果用自来水反洗成本较高,每天可节省120元,每年至少可节省4万元。板框压滤机处理污泥后,应清洗滤布,否则会影响处理效果,增加处理时间,费时费力。
c.劳动力消耗
卧式螺旋离心机劳动强度小,自动化程度高,操作简单。一人可同时管理2~3台机组;带式压滤机操作复杂,操作人员技术要求高。一般1~2人管理1~2台机组;板框压滤机操作简单,但劳动强度大.工作环境条件差,一般2人管理1~2台机组,操作人员待遇较高。按80元/人天计算,卧螺离心机为80元/天台,带式压滤机为160元/天台,板框压滤机为100~160元/天台。
03.使用维护成本:
卧螺离心脱水机易损件少,只有V型皮带.轴承会损坏,比如更换只有几百元;带式压滤机易损件多。由于开放式作业的特点,转轴.齿轮.轴承和滤带被污水严重腐蚀和磨损,易损坏。维修更换需要几千甚至几万元;板框压滤机滤布会损坏,更换需要几千元。

